大眾浴池水處理系統
泡澡,從概念的誕生之日起,就不單只是為了清潔身體,它還包括了放松精神,以及所有與身體有關的享受。也不知道從什么時候開始,世界上有了澡堂子。大家在澡堂子里面,坦誠相見。那澡堂子的水處理是怎么做的今天就給大家分析一下。
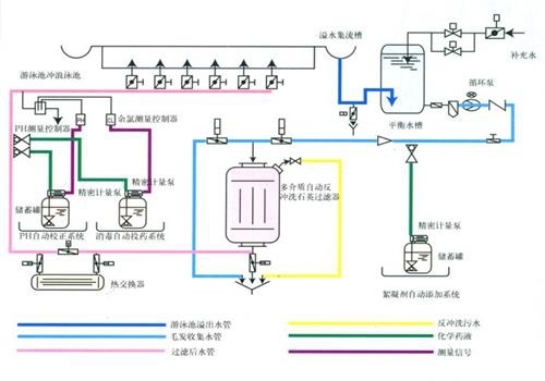
澡堂因為其盈利性質進入者自身和周圍污染物,池內自生的細菌和微生物,池水會發生不斷污染。泡池水經過水處理系統動態的循環、過濾、消毒、澄清、污染保持動態的平衡狀態。這種動態體現在澡堂人數的不穩定、泡池水溫度的波動、化學投加的變化、循環流量的變動等等。
澡堂水處理的特點是循環過濾,污染源的持續性和不穩定性,要求進行持續過濾和消毒。水質的物理處理和化學處理同時進行。還要重視泡池體結構和循環方式以及澡堂專用設備和管道的合理選用和布局。保證泡池水處理的安全、衛生、經濟、科學、可靠、低碳環保和可持續發展性,同時兼顧池邊設備、照明設備等不同要求和功能。
基礎的水處理技術在泡池工程中得到了廣泛應用。例如:折點加氯,藍氏飽和系數,懸疑顆粒運動特征值的偏態分布等。
以上文章是來源于君浩環保(http://www.qdbzjd.cn),專注于水處理設備的生產銷售17年,轉載請注明出處。




